Monitoring Envoy AI Gateway with Apache SkyWalking

Set up full-stack observability for your AI/LLM traffic using Envoy AI Gateway, SkyWalking OAP 10.4.0, and BanyanDB 0.10.0.

The Problem: Flying Blind with LLM Traffic

LLM traffic is becoming a first-class citizen in production infrastructure. Teams are calling OpenAI, Anthropic, AWS Bedrock, Azure OpenAI, Google Gemini — often multiple providers at once. But most organizations have no unified visibility into this traffic:

  • Token costs spiral without knowing which teams, models, or providers drive the spend. A single misconfigured prompt template can burn through thousands of dollars before anyone notices.
  • Provider outages cause cascading failures. When OpenAI has a bad hour, your application goes down with it — and you have no failover visibility to understand what happened or switch providers automatically.
  • No unified metrics across heterogeneous LLM calls. Latency, Time to First Token (TTFT), Time Per Output Token (TPOT), token usage, error rates — each provider reports these differently, if at all. There is no single dashboard to compare them.

This is the same observability gap that microservices faced a decade ago. The solution then was service meshes and API gateways with built-in telemetry. For AI workloads, the answer is an AI gateway.

Why an AI Gateway

Envoy AI Gateway is an open-source AI gateway built on top of Envoy Proxy and Envoy Gateway. It is not a standalone SaaS product or a Python proxy — it is infrastructure-grade software built on the same Envoy that already handles traffic for a large portion of cloud-native deployments.

Key capabilities:

  • Multi-provider routing — supports 16+ AI providers (OpenAI, Anthropic, AWS Bedrock, Azure OpenAI, Google Gemini, Mistral, Cohere, DeepSeek, and more) behind a unified API.
  • Token-based rate limiting — rate limit by token consumption, not just request count.
  • Provider fallback — automatic failover when a provider is down or slow.
  • Model virtualization — abstract model names so applications are decoupled from specific providers.
  • Two-tier architecture — a reference architecture with a centralized entry gateway (Tier 1) for auth and global routing, and per-cluster gateways (Tier 2) for inference optimization.
  • CNCF ecosystem native — runs on Kubernetes, composes with existing Envoy filters, WASM plugins, and standard Kubernetes Gateway API resources.

Because Envoy AI Gateway natively emits GenAI metrics and access logs via OTLP following OpenTelemetry GenAI Semantic Conventions, it plugs directly into any OpenTelemetry-compatible backend.

Starting from SkyWalking 10.4.0, the OAP server natively receives and analyzes Envoy AI Gateway’s OTLP metrics and access logs — no OpenTelemetry Collector needed in between.

Data Flow

The AI Gateway pushes telemetry directly to SkyWalking via OTLP gRPC:

Data flow

  1. Application sends LLM API requests through the Envoy AI Gateway.
  2. Envoy AI Gateway routes requests to AI providers (or local models like Ollama) and records GenAI metrics (token usage, latency, TTFT, TPOT) and access logs.
  3. The gateway pushes metrics and logs via OTLP gRPC directly to SkyWalking OAP on port 11800.
  4. SkyWalking OAP parses metrics with MAL rules and access logs with LAL rules, then stores everything in BanyanDB.

No OpenTelemetry Collector is needed. SkyWalking OAP’s built-in OTLP receiver handles everything.

Try It Locally

This demo uses Ollama as a local LLM backend so you can try everything without an API key. The Envoy AI Gateway CLI (aigw) provides a standalone mode that runs outside Kubernetes — perfect for local testing.

Prerequisites

  • Docker and Docker Compose
  • Ollama installed on your host

Step 1: Start Ollama

Start Ollama on all interfaces so Docker containers can reach it:

OLLAMA_HOST=0.0.0.0 ollama serve

Pull a small model for testing:

ollama pull llama3.2:1b

Step 2: Start the Stack

Create a docker-compose.yaml:

services:
  banyandb:
    image: apache/skywalking-banyandb:0.10.0
    container_name: banyandb
    ports:
      - "17912:17912"
    command: standalone --stream-root-path /tmp/stream-data --measure-root-path /tmp/measure-data
    healthcheck:
      test: ["CMD-SHELL", "wget -qO- http://localhost:17913/api/healthz || exit 1"]
      interval: 5s
      timeout: 3s
      retries: 10

  oap:
    image: apache/skywalking-oap-server:10.4.0
    container_name: oap
    depends_on:
      banyandb:
        condition: service_healthy
    ports:
      - "11800:11800"
      - "12800:12800"
    environment:
      SW_STORAGE: banyandb
      SW_STORAGE_BANYANDB_TARGETS: banyandb:17912
    healthcheck:
      test: ["CMD-SHELL", "bash -c 'echo > /dev/tcp/localhost/12800' || exit 1"]
      interval: 10s
      timeout: 5s
      retries: 30
      start_period: 60s

  ui:
    image: apache/skywalking-ui:10.4.0
    container_name: ui
    depends_on:
      oap:
        condition: service_healthy
    ports:
      - "8080:8080"
    environment:
      SW_OAP_ADDRESS: http://oap:12800

  aigw:
    image: envoyproxy/ai-gateway-cli:latest
    container_name: aigw
    depends_on:
      oap:
        condition: service_healthy
    environment:
      - OPENAI_BASE_URL=http://host.docker.internal:11434/v1
      - OPENAI_API_KEY=unused
      - OTEL_SERVICE_NAME=my-ai-gateway
      - OTEL_EXPORTER_OTLP_ENDPOINT=http://oap:11800
      - OTEL_EXPORTER_OTLP_PROTOCOL=grpc
      - OTEL_METRICS_EXPORTER=otlp
      - OTEL_LOGS_EXPORTER=otlp
      - OTEL_METRIC_EXPORT_INTERVAL=5000
      - OTEL_RESOURCE_ATTRIBUTES=job_name=envoy-ai-gateway,service.instance.id=aigw-1,service.layer=ENVOY_AI_GATEWAY
    ports:
      - "1975:1975"
    extra_hosts:
      - "host.docker.internal:host-gateway"
    command: ["run"]

Start everything:

docker compose up -d

Wait for all services to become healthy (BanyanDB starts first, then OAP, then UI and AI Gateway):

docker compose ps

The key OTLP configuration on the aigw service:

Env Var Value Purpose
OTEL_SERVICE_NAME my-ai-gateway Service name in SkyWalking
OTEL_EXPORTER_OTLP_ENDPOINT http://oap:11800 SkyWalking OAP gRPC endpoint
OTEL_EXPORTER_OTLP_PROTOCOL grpc OTLP transport
OTEL_METRICS_EXPORTER otlp Enable metrics push
OTEL_LOGS_EXPORTER otlp Enable access log push

The OTEL_RESOURCE_ATTRIBUTES must include:

  • job_name=envoy-ai-gateway — routing tag for MAL/LAL rules
  • service.instance.id=<id> — instance identity
  • service.layer=ENVOY_AI_GATEWAY — routes logs to AI Gateway LAL rules

The MAL and LAL rules are enabled by default in SkyWalking OAP. No OAP-side configuration is needed.

Step 3: Run the Demo App

Create a simple Python application that sends requests through the AI Gateway (app.py). It mixes normal requests, streaming requests (for TTFT/TPOT metrics), and error requests (non-existent model → HTTP 404, always captured by the LAL sampling policy):

import time, random, requests

GATEWAY = "http://localhost:1975"
HEADERS = {"Authorization": "Bearer unused", "Content-Type": "application/json"}

questions = [
    "What is Apache SkyWalking? Answer in one sentence.",
    "What is Envoy Proxy used for? Answer in one sentence.",
    "What are the benefits of an AI gateway? Answer in two sentences.",
    "Explain observability in three sentences.",
]

def chat(model, question, stream=False):
    resp = requests.post(
        f"{GATEWAY}/v1/chat/completions",
        json={"model": model, "messages": [{"role": "user", "content": question}], "stream": stream},
        headers=HEADERS, timeout=60, stream=stream,
    )
    if stream:
        chunks = []
        for line in resp.iter_lines():
            if line:
                chunks.append(line.decode())
        return resp.status_code, f"[streamed {len(chunks)} chunks]"
    return resp.status_code, resp.json()

while True:
    r = random.random()
    if r < 0.2:
        # Error request: non-existent model triggers 404
        status, body = chat("non-existent-model", "hello")
        print(f"[error] model=non-existent-model status={status}")
    elif r < 0.5:
        # Streaming request — generates TTFT and TPOT metrics
        q = random.choice(questions)
        status, info = chat("llama3.2:1b", q, stream=True)
        print(f"[stream] status={status} {info}")
    else:
        # Normal non-streaming request
        q = random.choice(questions)
        status, body = chat("llama3.2:1b", q)
        answer = body.get("choices", [{}])[0].get("message", {}).get("content", "")[:80]
        tokens = body.get("usage", {})
        print(f"[ok] status={status} tokens={tokens} answer={answer}...")
    time.sleep(random.randint(20, 30))

Run it:

pip install requests
python app.py

The application talks to the AI Gateway on port 1975, which routes to Ollama. Each request generates GenAI metrics (token usage, latency, TTFT, TPOT) and access logs that the gateway pushes to SkyWalking via OTLP.

The error requests (non-existent model → HTTP 404) are always captured by the access log sampling policy, so you will see them in the SkyWalking log view.

Step 4: View in SkyWalking UI

Open http://localhost:8080 and select the GenAI > Envoy AI Gateway menu.

The service list shows my-ai-gateway with CPM, latency, and token rates at a glance:

Service list

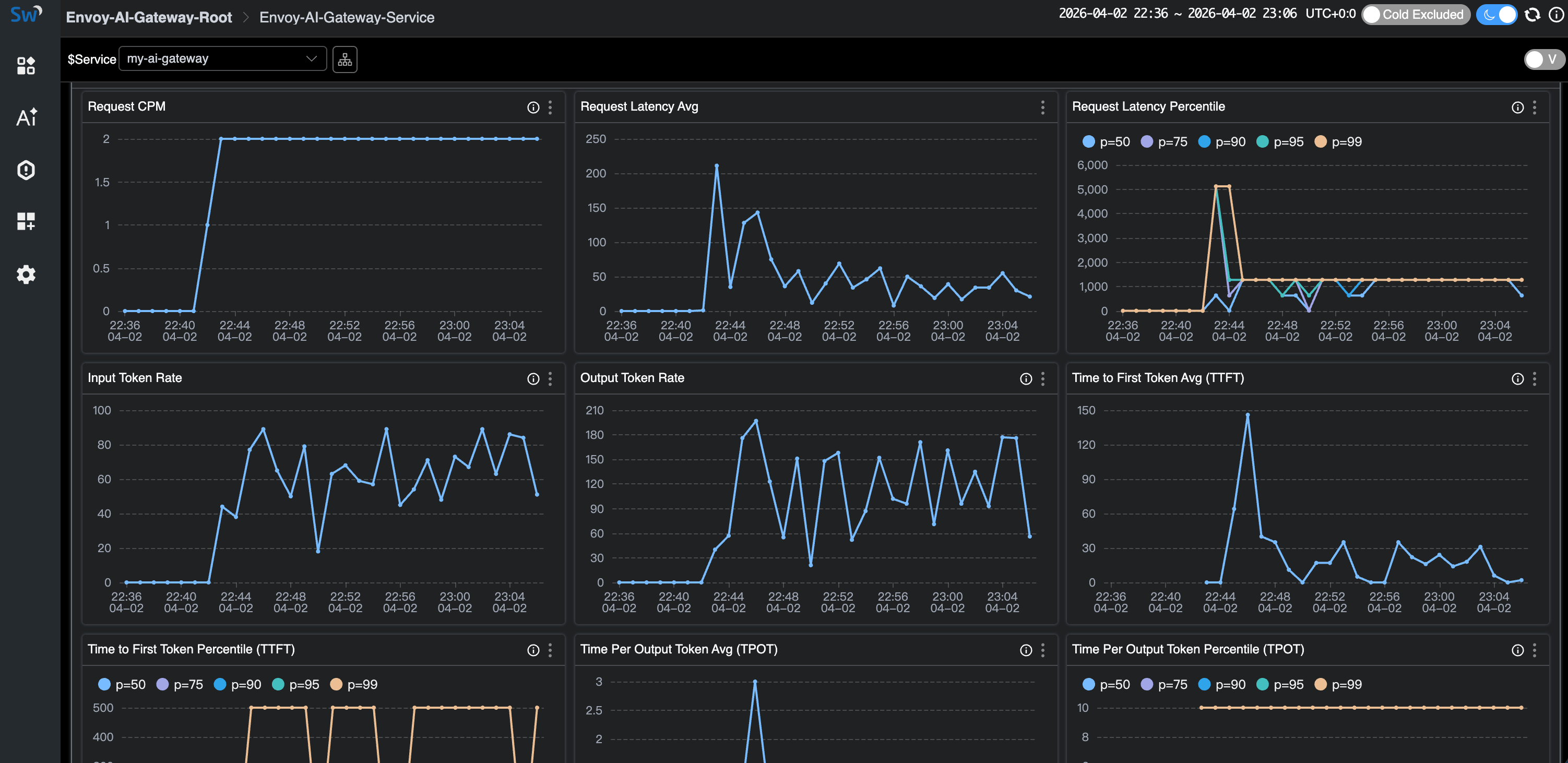
Click into the service to see the full dashboard — Request CPM, Latency (average + percentiles), Input/Output Token Rates, TTFT, and TPOT:

Service dashboard

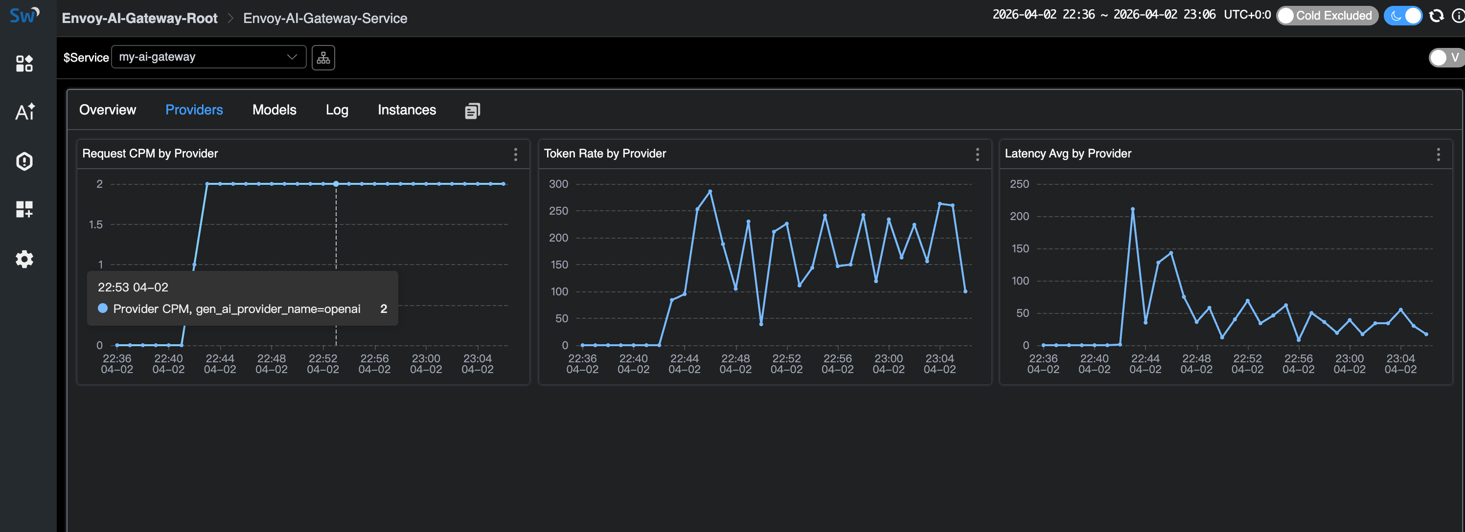
The Providers tab breaks down metrics by AI provider:

Provider breakdown

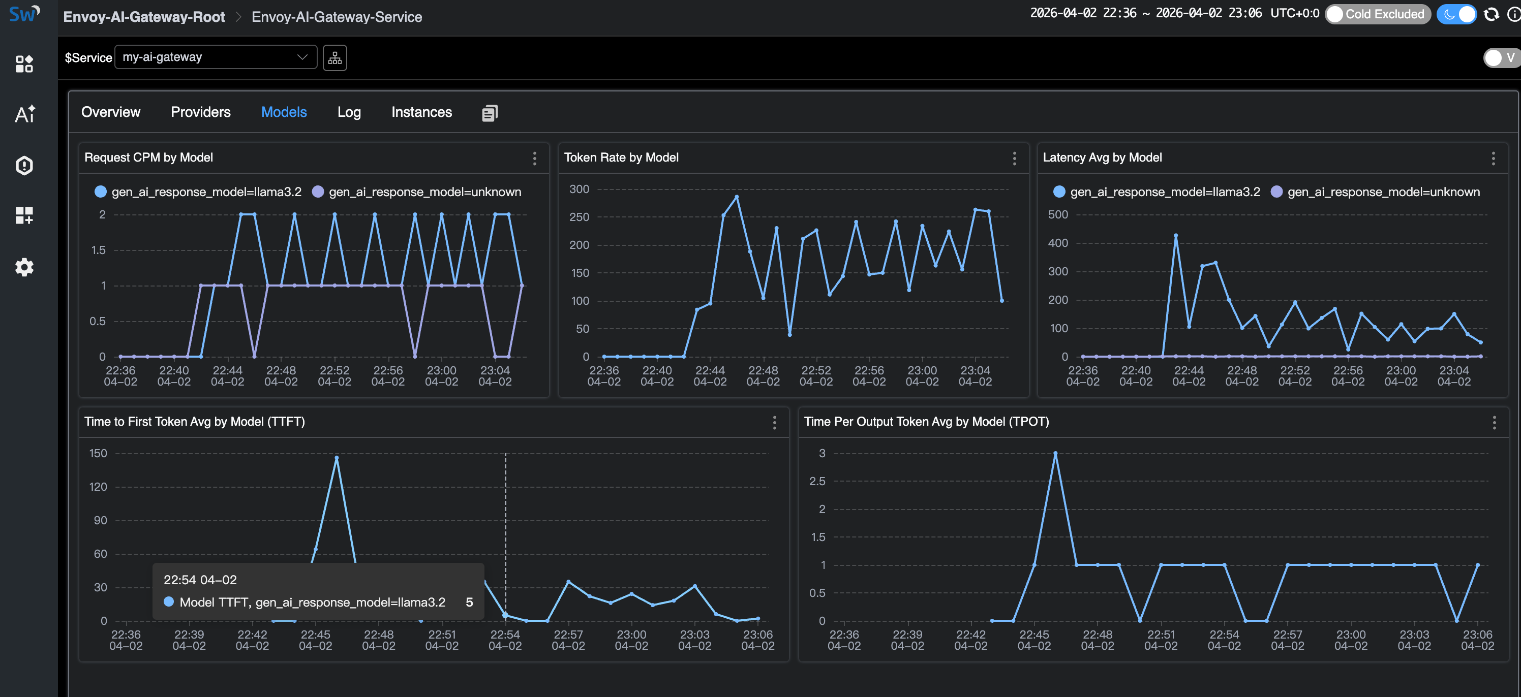
The Models tab shows per-model metrics including TTFT and TPOT (streaming only). Note the unknown model entries — these are the error requests with non-existent models:

Model breakdown

The Log tab shows access logs. The sampling policy drops normal successful responses but always captures errors (HTTP 404) and high-token requests:

Access logs

Cleanup

docker compose down

Deploying on Kubernetes

For production deployments, Envoy AI Gateway runs as a full Kubernetes controller with Envoy Gateway as the control plane. See the Envoy AI Gateway getting started guide for Kubernetes installation.

The OTLP configuration is the same — set the OTEL_* environment variables on the AI Gateway’s external processor to point at SkyWalking OAP’s gRPC port (11800). See the SkyWalking Envoy AI Gateway Monitoring documentation for details.

GenAI Observability Without an AI Gateway

Not every deployment uses an AI gateway. If your applications call LLM providers directly, SkyWalking 10.4.0 also provides GenAI observability through the Virtual GenAI layer.

This works with any SkyWalking-instrumented, OpenTelemetry-instrumented, or Zipkin-instrumented application. When traces carry gen_ai.* tags (following OpenTelemetry GenAI Semantic Conventions), SkyWalking derives per-provider and per-model metrics from the client side: latency, token usage, success rate, and estimated cost.

For Java applications, the SkyWalking Java Agent (9.7+) includes a Spring AI plugin that automatically instruments calls to 13+ providers (OpenAI, Anthropic, AWS Bedrock, Google GenAI, DeepSeek, Mistral, etc.) with the correct gen_ai.* span tags — no code changes needed.

This is a different use case from the Envoy AI Gateway monitoring covered above:

  • Envoy AI Gateway layer: infrastructure-level observability — what the gateway sees across all traffic. Best for platform teams managing centralized AI routing.
  • Virtual GenAI layer: application-level observability — what each instrumented app sees for its own LLM calls. Best for teams without a centralized gateway, or for per-application cost tracking.

References